背景
本文以常见物联网使用场景为例,介绍了如何利用 EMQ X 消息中间件与开源数据可视化方案 InfluxDB + Grafana ,将物联网设备海量、多元化数据便捷地展示出来。
在物联网项目中接入平台的设备数据和存储方案以下特点:
数据采集的维度,频率,以及设备数量都比较多,采集的数据量特别大,对消息服务器接入点吞吐量、后端数据库数据存储空间消耗有很大压力;
数据按照采集周期进行上报、传输、存储是时间序列的;
- 数据具有静态特性,一般产生后就不再修改;
- 数据具有较高离散性,需要按照一定的规则统计分析处理才能加以利用。
物联网项目中传统关系数据库支撑以上特性和需求,使用时序数据库是最佳的选择。时序数据库可以带来显著的性能的提升,包括更高的容纳率、更快的大规模查询(部分数据库比其他关系数据库支持更多的查询),以及更好的数据压缩率等。
数据入库后,往往需要其他方式如数据可视化系统将数据按照规则统计、展现出来,实现数据的监控、指标统计等业务需求,以便充分发挥数据的价值。
业务场景
假设现有一批设备,每个设备有一个 Client ID,所有设备均通过 MQTT 协议往 MQTT 消息服务器上相应的主题发送数据,主题的设计如下:
devices/{client_id}/messages |
每个设备发送的数据格式为 JSON,发送的通过该传感器采集的温度与湿度数据。
{ |
现在需要实时存储以便在后续任意时间查看数据,提出以下的需求:
- 每个设备按照每 5 秒钟一次的频率进行数据上报,数据库需存储每条数据;
- 通过可视化系统查看任意时间区间内的温度/湿度平均值、最大值、最小值与所有数据中温度/湿度的平均值。
方案介绍
目前市面上已有多款物联网消息中间件、时序数据库和数据可视化产品,结合数据的采集上报、联网接入、消息存储与可视化功能来看,EMQ X(高性能物联网 MQTT 消息中间件) + InfluxDB(时序数据库)+ Grafana(美观、强大的可视化监控指标展示工具)组合无疑是最佳的物联网数据可视化集成方案。
方案整体架构如下图所示:

- EMQ X:EMQ X 是基于高并发的 Erlang/OTP 语言平台开发,支持百万级连接和分布式集群架构,发布订阅模式的开源 MQTT 消息服务器。EMQ X 内置了大量开箱即用的功能,其企业版 EMQ X Enterprise 支持通过规则引擎或消息持久化插件将设备消息高性能地存储到 InfluxDB,开源用户需自行处理消息存储环节。
- InfluxDB:InfluxDB 是一个由 InfluxData 开发的开源时序型数据库。它由 Go 写成,着力于高性能地查询与存储时序型数据。InfluxDB 被广泛应用于存储系统的监控数据,IoT 行业的实时数据等场景。
- Grafana: Grafana 是一个跨平台、开源的度量分析和可视化工具,可以通过将采集的数据查询然后可视化的展示。它可以快速灵活创建的客户端图表,面板插件有许多不同方式的可视化指标和日志,官方库中具有丰富的仪表盘插件,比如热图、折线图、图表等多种展示方式;支持 Graphite,InfluxDB,OpenTSDB,Prometheus,Elasticsearch,CloudWatch和 KairosDB 等数据源,支持数据项独立/混合查询展示;可以创建自定义告警规则并通知到其他消息处理服务或组件中。
实现步骤
安装 EMQ X、InfluxDB 与 Grafana
本文所用各个组件均有 Docker 镜像,除 EMQ X 需要修改少数配置为了便于操作使用下载安装外,InfluxDB 与 Grafana 均使用 Docker 搭建,详细的安装步骤本文不再赘述。
三大部件官网均有不同操作系统/平台的服务或安装包资源与教程:
- EMQ X:EMQ 官网 https://www.influxdata.com/
- InfluxDB:InfluxData 官网 https://www.influxdata.com/
- Grafana:Grafana 官网 https://grafana.com/
EMQ X Enterprise 安装
安装
如果您是 EMQ X 新手用户,推荐通过 EMQ X 指南 快速上手
访问 EMQ 官网 下载适合您操作系统的安装包,由于数据持久化是企业功能,您需要下载 EMQ X 企业版(可以申请 License 试用) 写本文的时候 EMQ X 企业版最新版本为 v3.4.4,下载 zip 包的启动步骤如下 :
## 解压下载好的安装包 |
修改配置
本文中需要用到的配置文件如下:
- License 文件,EMQ X 企业版 License 文件,使用可用的 License 覆盖:
etc/emqx.lic |
- EMQ X InfluxDB 消息存储插件配置文件,用于配置 InfluxDB 连接信息、选取入库主题:
etc/plugins/emqx_backend_influxdb.conf |
根据部署实际情况填写插件配置信息如下:
backend.influxdb.pool1.server = 127.0.0.1:8089 |
- EMQ X InfluxDB 消息存储插件消息模板文件,用于定义消息解析入库模板:
## 模板文件 |
由于 MQTT Message 无法直接写入 InfluxDB, EMQ X 提供了 emqx_backend_influxdb.tmpl 模板文件将 MQTT Message 转换为可写入 InfluxDB 的 DataPoint:
{ |
关于 EMQ X InfluxDB 使用详细教程见 InfluxDB 数据存储
InfluxDB 安装
通过 Docker 进行安装,映射数据文件夹与 8089 udp 端口与 8086 端口(Grafana 使用):
EMQ X 仅支持 InfluxDB UDP 通道,需要 influx_udp 插件支持,且数据库名称指定为 db
## 使用 influx_udp 插件 |
至此,可以重启 EMQ X 并启动插件以应用以上配置:
./bin/emqx stop |
Grafana 安装
使用以下命令通过 Docker 安装并启动 Grafana:
docker run -d --name=grafana -p 3000:3000 grafana/grafana |
启动成功后浏览器访问 http://127.0.0.1:3000 访问 Grafana 可视化面板,使用 admin admin 默认用户名密码完成初次登录,登录后按照提示修改密码使用新密码登录进入主界面:

写入模拟数据
进行可视化配置之前需要写入模拟数据,方便配置过程中进行效果预览。
以下脚本模拟完成了 100 个设备在过去 12 小时内、每隔 5 秒钟上报一条模拟温湿度数据并发送到 EMQ X 的场景,读者安装 Node.js 平台后可以通过以下命令启动:
npm install mqtt mockjs --save |
模拟脚本执行完毕后,数据将写入 InfluxDB db 数据库中,通过以下命令进入 InfluxDB 容器并查看数据:
## 进入 docker 容器 |
附:模拟脚本如下:
// Node.js |
可视化配置
组件安装完成,模拟数据写入成功后,按照 Grafana 可视化界面的操作指引,完成业务所需数据可视化配置。
添加数据源(Add data source)
添加数据源,即显示的数据源信息。选取 InfluxDB 类型数据源,输入连接参数进行配置,默认情况下,关键配置信息如下:
- URL:填写 InfluxDB 连接地址,由于我们使用 Docker 安装,Grafana 由于 InfluxDB 容器网络不互通,此处可以输入当前服务器内网/局域网地址而非
127.0.0.1或localhost; - Auth:InfluxDB 默认启动无认证方式,根据实际情况填写;
- Database:填写
db,为 EMQ X 默认写入数据库名。
添加仪表盘(New Dashboard)
添加好数据源后,添加需要显示的数据仪表盘信息。仪表盘为多个可视化面板的集合,点击 New Dashboard 后,选择 Add Query 通过查询来添加数据面板:

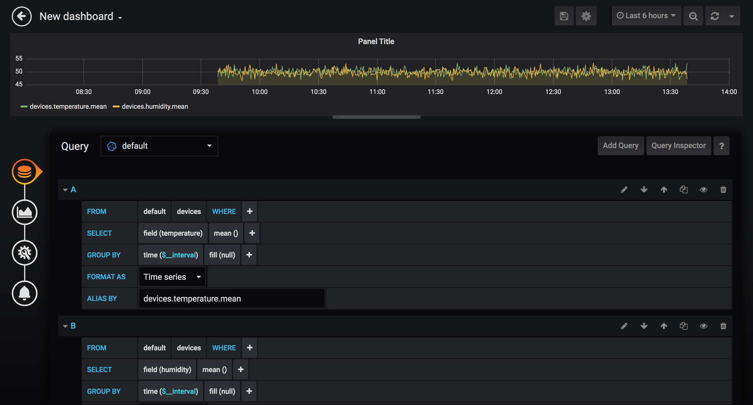
创建面板需要四个步骤,分别是 Queries(查询)、Visualization(可视化)、General(图表配置)、Alert(告警),下面按照业务需求与完成以下创建流程:
温、湿度平均值面板
使用 Grafana 的可视化查询构建工具,查询出所有设备的平均值:
- FROM:选取数据的
measurement,按照emqx_backend_influxdb.tmpl文件配置,此处measurement为devices; - SELECT:选取、计算的字段,此处两个查询需要使用 Aggregation 功能处理,分别选择
temperaturemean和humiditymean,查询并计算温度、湿度字段的平均值; - GROUP BY:默认使用时间区间聚合。
time($__interval)函数表示取$__interval时间区间内的数据,如time(5s)表示从每5秒时间区间原始数据内取出值来进行计算(SELECT 中的计算)fill参数表示没有值时候的默认值,为null的时候该数据点不会在图表显示出来;tag可选,按照指定 tag 进行显示。
- ALIAS BY:该查询的别名,方便可视化查看。
Visualization 默认不做更改,General 里面修改面板名称为 Device temperature and humidity mean value,如果需要对业务进行监控告警,可以在 Alert 里编排告警规则,此处仅做可视化展示,不使用此功能。

完成创建后,点击左上角返回按钮,该 Dashboard 里成功添加一个数据面板。点击顶部导航栏保存图标,输入 Dashboard 名称完成 Dashboard 的创建。

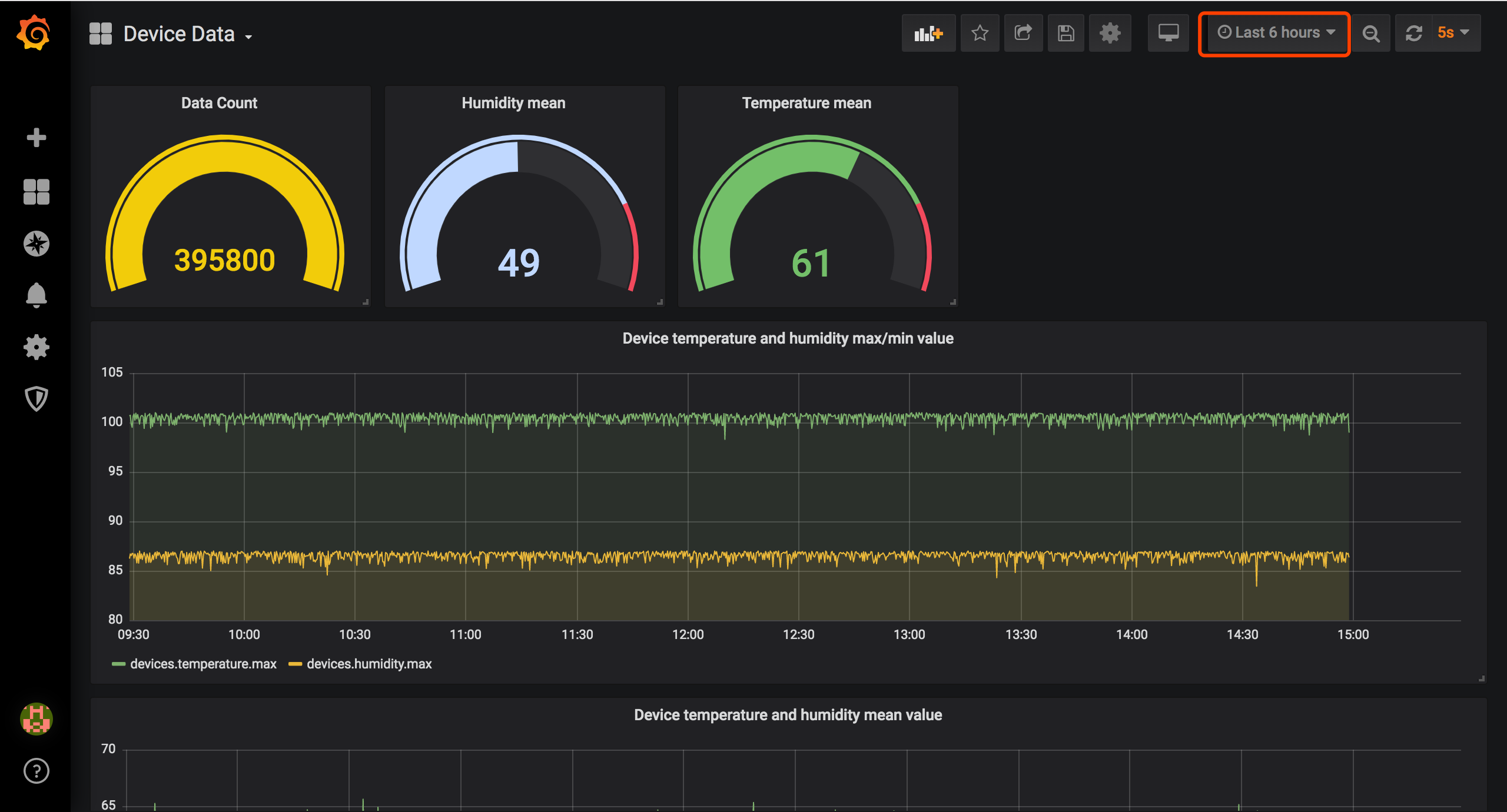
温、湿度最大、最小值面板
继续点击 Dashboard 的 Add panel 按钮,添加温度最大值、最小值图表。操作步骤同添加平均值,仅对查询中 SELECT 统计方法字段做出调整,调整为 Selectors 功能中的 max 和 min 方法。
温、湿度总平均值、数据条数面板
继续点击 Dashboard 的 Add panel 按钮,添加温、湿度总平均值,数据条数面板。操作步骤近似上面两个步骤,分别使用 count 和 mean 方法对指定字段操作,取消 GROUP BY 字段即可完成查询。Visualization 配置中选择图表类型为 Gauge(仪表) 即可。
仪表盘效果
保存仪表盘,拖拽调整每个数据面板大小、位置,最终得到一个视觉效果较好的数据仪表盘。仪表盘右上角可以选择时间区间、自动刷新时间,此时设备持续发送数据,仪表盘数据值会有所变动,实现了比较好的可视化效果。

总结
至此我们完成了 EMQ X 与 InfluxDB + Grafana 物联网数据可视化集成方案的搭建实现。通过本文,读者可以了解到利用 EMQ X 丰富的拓展能力在数据可视化解决方案里可以非常快速、灵活地开发出基于 InfluxDB + Grafana 的可视化系统,实现海量数据存储、计算分析与展现。深入学习掌握 Grafana 的其他功能后,用户可以定制出更完善的数据可视化乃至监控告警系统。